雙列圓錐滾子軸承軸向游隙測量
發布時間:2020-06-04 16:21:35點擊量:
雙列圓錐滾子軸承軸向游隙對軸承旋轉精度,承載能力和使用壽命等影響較大,因此,控制雙列圓錐滾子軸承軸向游隙十分重要,特別在無縫鋼管的軋制中,雙列圓錐軸承的軸向游隙對鋼管產品的工藝精度有著至關重要的作用。下面介紹一種簡單的測量方法。
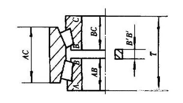
如圖1所示,當隔圈寬度B’B’大于兩內圈間距BB時,將隔圈放在BB間,使滾子與滾道背面擋邊間產生間隙,在軸線方向的間隙即為軸向游隙,軸向游隙的大小取決于BB與B’B’的差值即=B’B’-BB,值為技術條件所規定,因此只要確定BB尺寸,即可得到游隙尺寸。

圖1
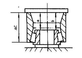
測量方式:將外圈和一個內圈總成按圖2所示放置,在外圈端面加上圖標所規定的載荷,并用手轉動外圈,待滾子與滾道及擋邊之間有正確的接觸后卸下載荷,測得尺寸a,然后再把同一外圈的端面翻過來和另一內圈總成按圖1所示放置按上述方法測得尺寸b。當測量a、b時,每間隔90度測量一點,分別取其四點實際尺寸的算術平均值。則游隙為:AC+隔圈的寬度-(a+b)【AC為外圈高度】。

圖2